解决方案

不需要代码基础,管理系统也可以自己搭建啦!!!
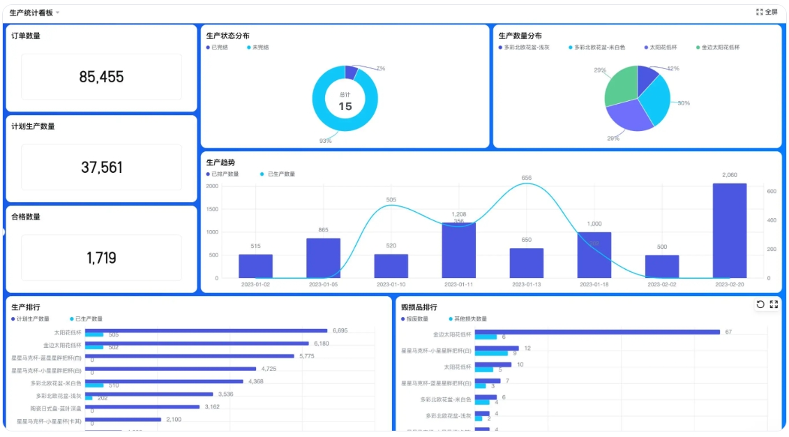
生产管理系统

生产管理系统

适用场景为制造业、装配型和定制化生产场景。实现生产进度透明、节省沟通成本和掌握物料库存状况的效果。思路是从销售订单开始,经生产计划、生产阶段、质量检验到库存管理,完成整个生产流程。
项目管理系统

项目管理系统

无需IT人员支持,自由定义工作全流程;易上手,可落地,精细控制成本和运营;移动办公、工作自动化、效率提升超过30%
进销存管理系统

进销存管理系统

进销存系统广泛应用于多领域,涉及库存、采购、销售、财务等管理。能实时监控库存,避免积压缺货;规范采购流程;优化销售流程助力分析决策;实现财务自动化处理。采用采购、销售等模块设计来达成这些功能。
办公自动化

办公自动化系统(OA)

OA系统适用于人事招聘、考勤、员工管理、资产及费用管理等场景,大中小规模企业和机构都能用。可提升效率、优化资源配置、降低成本。从人事、资产、费用管理等方面实现自动化,促进信息共享,提高准确性。
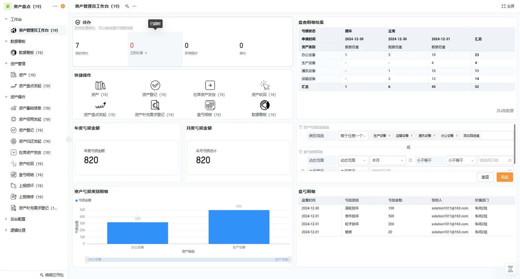
资产管理系统

资产管理

提供了全方位的资产管理方式;涵盖资产入库、领用、归还、转交、报修、盘点等各项资产相关操作,全面记录了资产的整条生命周期
客户关系管理(CRM)

客户关系管理(CRM)

轻客 CRM 是为中小企业提供的客户管理解决方案,能自动识别线索、管理客户信息、实现订单流程线上化,支持多终端移动办公,具有成本低、灵活高效等特点。
供应链管理系统

人事管理

构建一站式数智化方案,涵盖招聘管理、面试管理、员工管理、薪酬管理、绩效管理等模块;方案开箱即用,3分钟快速自定义搭建业务流程;丰富的数据分析报表,助力科学决策
工单售后系统

财务管理

满足费用报销、费用请款、预算控制、预算调整审核、备用金管理等业务需求;实时查看当前预算使用情况、自动生成各部门费用数据报表、实现费控数据化,为企业降本增效

一站式服务支持

从售前咨询、系统搭建、定制开发到售后维护,轻流提供一站式专业服务
专属顾问

专属顾问

1v1指导,7×24小时技术支持
私有化部署

私有化部署

支持多环境的私有部署
定制开发

定制开发

提供个性化解决方案
全程守护

全程守护

覆盖咨询、实施到系统落地全过程

最新动态

提供最全面的行业信息
播种机MES排程系统:精准调度与成本控制

播种机MES排程系统:精准调度与成本控制

在现代农业机械制造领域,播种机生产的复杂程度正随着市场需求的多样化而不断提升,企业常常面临生产计划频繁变更、资源调配效率低下以及交货期紧张的多重压力。这种背景下,制造执行系统(MES)的生产排程功能逐渐成为企业应对这些挑战的核心工具,它像一位不知疲倦的调度专家,能够将混乱的生产流程梳理得井井有条。尤其对于播种机……
生产管理 2025-10-24 15:29:57
MES库存管理系统:破解库存黑盒难题

MES库存管理系统:破解库存黑盒难题

面对库存管理这个制造业的老大难问题,许多企业管理者都曾经历过这样的困境:ERP系统里明明显示库存充足,生产现场却总找不到料;仓库里堆积如山,真正可用的物料却寥寥无几。这种“账实不符”的现象背后,隐藏的是数据割裂与流程脱节的深层次问题。据相关调研显示,超过60%的企业因库存信息不准、物料流转不透明而导致生产计划频……
生产管理 2025-10-24 15:29:56
餐饮成本自动核算系统软件

餐饮成本自动核算系统软件

基于对餐饮行业成本管理需求的分析,特别是针对餐饮项目成本管理中的​​多门店数据同步​​、​​实时成本监控​​以及​​自动化核算​​等核心痛点,我为您挖掘和整理了一批相关的长尾搜索词。这些词汇反映了用户在选择、实施和使用餐饮项目成本管理系统时可能产生的具体疑问和需求。核心功能与应用这类长尾词聚焦于系统能解决的具体……
项目管理 2025-10-13 17:02:58
测试过程管理工具功能对比,中小团队测试项目管理解决方案

测试过程管理工具功能对比,中小团队测试项目管理解决方案

在企业数字化转型的浪潮中,测试项目管理平台的选择成为许多技术团队的核心挑战,尤其对于资源有限的中小团队而言,一款合适的工具不仅能提升软件质量,还能优化资源分配、降低协作成本。然而,面对市场上功能各异的产品,许多企业决策者往往陷入“功能堆砌”的误区,盲目追求大而全的系统,却忽略了自身业务场景的真实需求。本文将从功……
项目管理 2025-10-13 17:02:57
供应商管理系统:提升协同效率与降低采购风险

供应商管理系统:提升协同效率与降低采购风险

在当今这个供应链极度复杂和全球化的商业环境中,企业与供应商之间的关系早已超越了简单的买卖交易,它直接关系到成本控制、生产稳定性和市场竞争力。但很多企业,尤其是中小型企业,依然被困在传统供应商管理的泥潭里——信息通过Excel表格和邮件传递,数据分散在不同部门难以整合,供应商绩效靠主观印象判断,合同执行情况更是一……
进销存管理 2025-10-14 13:51:31
餐饮门店系统:效率提升与成本管控

餐饮门店系统:效率提升与成本管控

餐饮行业的竞争从未像今天这般激烈,门店运营者时常在高峰期的订单压力、难以精准控制的食材损耗、以及会员复购率低迷等诸多难题中辗转,传统依赖人工记录与经验判断的管理方式,其局限性愈发凸显。餐饮门店系统的引入,正是为了打破这些困局,它远不止是一套简单的点餐收银工具,而是通过深度整合前厅服务、后厨生产、仓储物流及客户关……
进销存管理 2025-10-14 13:51:30
OA电子签名:破解企业签署难题

OA电子签名:破解企业签署难题

当一份急需签署的合同躺在同事办公桌上,而你却因出差或居家办公无法及时处理,那种审批流程被无奈按下暂停键的焦灼感,很多企业管理者都深有体会。在数字化转型浪潮席卷各行各业的今天,OA系统电子签名正悄然成为解决这类办公痛点的关键钥匙,它不仅仅是一种技术工具,更是对企业工作流程和管理模式的深刻变革。那么,什么是OA电子……
办公自动化(OA) 2025-10-15 09:40:36
OA表单设计系统:流程标准化与灵活定制的双赢

OA表单设计系统:流程标准化与灵活定制的双赢

在企业数字化转型的浪潮中,OA表单设计系统悄然成为提升组织效率的核心引擎,它不仅仅是纸质单据的简单电子化替代,而是通过深度整合流程管理与数据交互,重新定义了企业内部协作的范式。为什么说一套优秀的表单系统能直接触动企业管理的神经?因为它巧妙地在标准化与个性化之间找到了平衡点——既将繁琐的行政事务如请假、报销、采购……
办公自动化(OA) 2025-10-15 09:40:35
变电站巡检软件:杜绝漏检与破除信息孤岛

变电站巡检软件:杜绝漏检与破除信息孤岛

在智能电网迅猛发展的今天,变电站作为电力系统的关键节点,其安全稳定运行至关重要,然而许多变电站依然沿用着传统的人工巡检方式,这不仅效率低下,更隐藏着巨大安全隐患。巡检人员需要携带纸质记录本穿梭于高压设备之间,手动抄录各种仪表数据,这种模式极易因疲劳、疏忽或环境因素导致漏检、错检,而且采集回来的数据往往分散在不同……
设备巡检 2025-10-16 09:31:44
车间点检系统:智能化破解设备管理痛点

车间点检系统:智能化破解设备管理痛点

在当今制造业竞争日益激烈的环境下,车间设备的稳定运行已成为企业生命线的根本保障,然而许多企业依然依赖于传统点检方式,那种由指定点检人员到车间对各个定点按照设备标准进行检查,结果再由点检人员手工输入到记录表格里的方法,不仅效率低下而且容易漏项或出错,管理人员难以及时、准确、全面地了解设备状况,难以制定最佳的保养和……
设备巡检 2025-10-16 09:31:43
办公用品管理平台怎么选,为什么企业需要引入办公用品及资产管理系统

办公用品管理平台怎么选,为什么企业需要引入办公用品及资产管理系统

企业办公用品管理看似琐碎,却直接影响到日常运营的效率和成本控制,许多管理者在初次接触这类系统时,往往会被琳琅满目的功能描述搞得晕头转向,甚至忽略了选择背后的核心逻辑——为什么我们需要它?以及怎么找到合适的那一个?这不仅是技术问题,更关乎管理思维的转变。传统手工记录方式导致库存混乱、资产流失或重复采购的案例比比皆……
资产管理 2025-10-17 09:42:56
期货资管系统功能,私有化部署方案

期货资管系统功能,私有化部署方案

1、理解期货资产管理系统的核心价值对于许多刚刚接触期货资产管理的企业用户而言,最先冒出的问题往往是:我们究竟为什么需要一套专业的期货资管系统?这套系统能解决哪些我们手工作业无法解决的痛点?实际上,在现代期货交易中,资管系统早已超越了简单的交易工具范畴,它更像是一个​​中枢神经​​,将交易、风控、清算、核算这些原……
资产管理 2025-10-17 09:42:55
crm系统入门指南,2025年crm推荐

crm系统入门指南,2025年crm推荐

1、为什么企业总在CRM选型路上踩坑?站在2025年的门槛回望,CRM系统早已从“客户信息记录工具”蜕变为企业增长的核心引擎。但太多企业,尤其是中小企业,在选型时被功能清单淹没,却忽略了本质问题:​​CRM的核心是适配业务,而非功能堆砌​​。我曾目睹一家初创团队盲目跟风国际大牌,结果因本地化支持薄弱、流程水土不……
客户关系管理(CRM) 2025-10-20 16:30:32
建筑行业客户服务管理系统:破解协同难题,提升客户价值

建筑行业客户服务管理系统:破解协同难题,提升客户价值

在当今这个数字化浪潮席卷各行各业的时代,建筑企业所面临的客户服务管理挑战愈发复杂。项目周期漫长、参与方矩阵错综复杂、客户需求动态多变,这些特性使得传统依赖人脉与手工台账的管理模式显得力不从心。信息孤岛现象普遍存在,部门间的协同断层往往导致客户需求响应滞后,最终不仅影响了项目交付的时效与质量,更对企业的盈利空间和……
客户关系管理(CRM) 2025-10-20 16:30:31
零售业员工数字化:破解人效与体验难题

零售业员工数字化:破解人效与体验难题

如果你在零售行业做过管理,大概会对这样的场景特别熟悉:月底核算薪资前,HR部门灯火通明,拿着各门店汇总上来的考勤表、销售业绩单、临时工工时记录,在Excel表格里进行繁琐的数据核对与公式计算,这还只是开始,排班的不合理导致部分员工抱怨、新员工培训不到位影响服务质量、核心销售人员的突然离职……这些看似孤立的问题……
人事管理 2025-10-22 09:29:59
财务管理软件如何选对不踩坑?

财务管理软件如何选对不踩坑?

作为企业管理者,当你第一次面对琳琅满目的财务软件时,是否感觉像在迷宫里找出口?市面上从传统安装版到云平台,从单一记账工具到全流程智能系统,选择多得让人眼花缭乱——但很多企业投入后才发现,软件要么功能冗余用不上,要么关键需求无法满足,最终变成食之无味的“数字摆设”。这种困境的根源,往往在于企业忽略了​​软件与自身……
财务管理 2025-10-23 09:33:03
免费注册
电话咨询
咨询热线
400-000-5276
在线咨询
微信客服